Managing Copilot Business in enterprise is now generally available
Enterprise owners with GitHub Enterprise Cloud can assign Copilot Business licenses inside an enterprise account independent of granting any organizational access. This experience provides a flexible, more scalable Copilot Business licensing model to enterprises without requiring a GitHub Enterprise Cloud license per user.
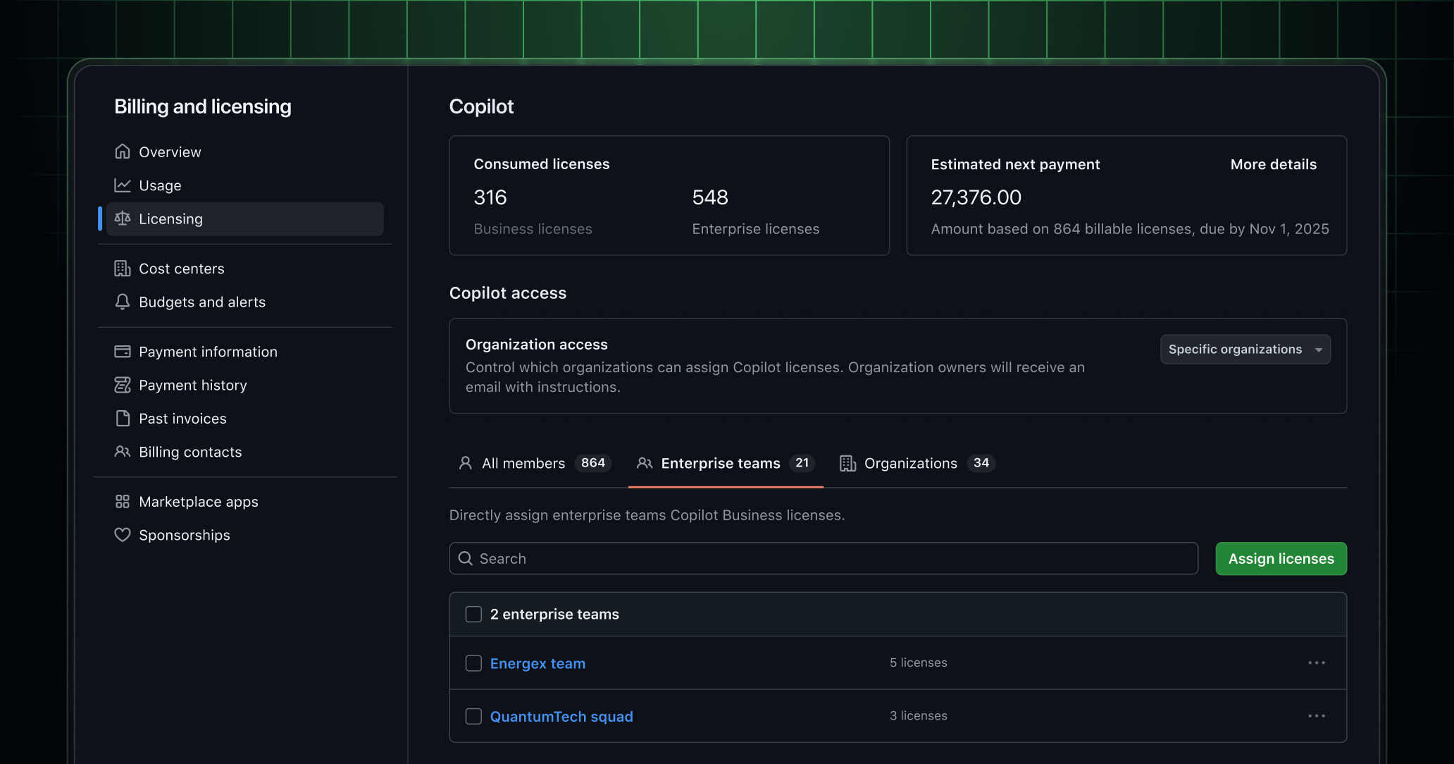
To assign Copilot Business licenses through an enterprise account, your users will need to already exist in the enterprise, whether as a preexisting organization member or as an unaffiliated user. Whether you assign to the user directly or through an enterprise team, enterprise owners can use the dedicated Copilot Business licensing page to assign these licenses. If a user is assigned both through an organization and through the enterprise directly, they will only consume one license, and they will have access to the highest Copilot license assigned to them.
The new dedicated licensing page provides enterprise owners with:
- An overview of current Copilot license consumption in the enterprise.
- A centralized place to enable Copilot across the enterprise and its organizations.
- The ability to manage Copilot Business direct assignments for individual users
- The ability to assign Copilot Business to enterprise teams: Enterprise team is currently in public preview and can be used alongside the new licensing experience.
For new enterprises who start with our GitHub trial, the experience has been updated to allow enterprise owners to try out this new licensing experience on day one. Enterprise owners can convert their trial with only the Copilot Business licenses assigned at the enterprise license and add in GitHub Enterprise Cloud licenses later as needed.
To learn more, read our documentation on Copilot Business licensing, Enterprise Teams, and unaffiliated users. If you have feedback about this new experience, join us on this discussion.